mojira.dev
MC-155100

CPU frequency drops and Low performance

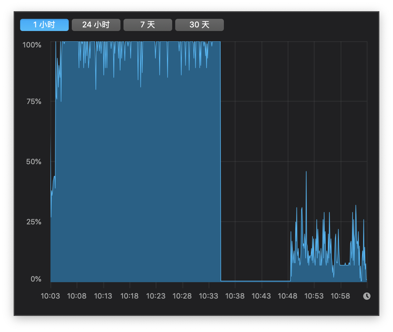
Minecraft 1.14.2 seems to drop CPU frequency from 3.1GHz to about 1.2GHz, which brings really poor performance (10-30 FPS) and also slow down other programs massively. I noticed this problem from MC 1.13 but it became so significant in MC 1.14.2 that I have to stop playing and report it. CPU temperature is good and not able to cause throttling. Sorry for my poor English.

 

(Note: In the attached images, the left parts show the situation with Minecraft running, while the right parts show that without MC)

Linked issues

Attachments

Comments 4

Look MC-153712, are alright with this?

All right. I know it is a long-existed issue, but I still want to see a fix of it, or just an official reply. Adding new features is great, but reasonable gaming performance is necessary.

Hello, after 4 years, I now understand the issue at hand, in laptops they have a voltage/wattage limit, that the motherboard can handle before it drops frequencies of CPU

I have found that, with my 12700H and 3070 Laptop Edition

12700H runs at 4.1 GHz 3.7GHz Minecraft as it should as temperatures rise clocks go down

But in this specific issue, Minecraft is coded in a way where the GPU frequency is really High like 1900MHz 2000MHz
this increases the voltage to around 1V, on the Graphics card
This eats away Voltage on the CPU rail, which is why my CPU all of a sudden dropped to 15W-20W, or 2.2GHz 1.5GHz, and would reduce frames. 

After manually changing the GPU from 1900MHz to 1400MHz the CPU stayed at 3.7 to 4.1GHz and at a constant 40W-45W

[media]
[media]

I can conclude that this is a Voltage Issue that plagues gaming laptops and many laptops alike unless you change the frequency of the Graphics Card 

Chenxi Xu

(Unassigned)

Unconfirmed

(Unassigned)

cpu, lag

Minecraft 1.14.2

Retrieved